Домашнее задание 22
Zabbix/Prometheus/Grafana
Базовые принципы работы с Zabbix, Prometheus и Grafana.
Подготовка
Будем одновременно разворачивать zabbix, prometheus и grafana используя Docker Compose
Подготовим каталоги для данных
root@ubuntu-pc:~# mkdir -p /var/monitorig/zabbix
root@ubuntu-pc:~# mkdir -p /var/monitorig/prometheus/conf
root@ubuntu-pc:~# mkdir /var/monitorig/prometheus/data
root@ubuntu-pc:~# mkdir /var/monitorig/grafana
Давадим отдельные права на католог /var/monitorig/prometheus/data, иначе prometheus не может записать данные
root@ubuntu-pc:~# chown 65534:65534 /var/monitorig/prometheus/data
Создадим к конфиг для prometheus
root@ubuntu-pc:~# vi /var/monitorig/prometheus/conf/prometheus.yml
Со следующим содержимом
scrape_configs:
- job_name: node
scrape_interval: 5s
static_configs:
- targets: ['192.168.50.23:9100']
Создадим , я его поместил в каталог /var/monitorig/.
Разварачивать бедем следующие контейнеры
- mysql-server - для zabbix сервера
- zabbix-server-mysql - сам zabbix сервер
- zabbix-web-nginx-mysql - web интерфейс для zabbix сервера
- prometheus - prometheus сервер
- node-exporter - exporter для мониторинга хостовой машины
Запускаем docker
root@ubuntu-pc:/var/monitorig# docker compose up -d
WARN[0000] /var/monitorig/docker-compose.yml: the attribute `version` is obsolete, it will be ignored, please remove it to avoid potential confusion
[+] up 50/50
✔ Image prom/prometheus:latest Pulled 47.0s
✔ Image grafana/grafana Pulled 47.7s
✔ Image zabbix/zabbix-server-mysql:alpine-latest Pulled 17.4s
✔ Image zabbix/zabbix-web-nginx-mysql:alpine-latest Pulled 40.1s
✔ Image prom/node-exporter Pulled 4.5ss
✔ Container prometheus Created 2.6s
✔ Container exporter Created 2.6s
✔ Container monitorig-grafana-1 Created 2.6s
✔ Container monitorig-mysql-server-1 Created 2.6s
✔ Container monitorig-zabbix-server-mysql-1 Created 0.1s
✔ Container monitorig-zabbix-web-nginx-mysql-1 Created 0.1s
проверим, что все контейнеры запущены
root@ubuntu-pc:/var/monitorig# docker ps
CONTAINER ID IMAGE COMMAND CREATED STATUS PORTS NAMES
8bfcff326ace zabbix/zabbix-web-nginx-mysql:alpine-latest "docker-entrypoint.sh" 6 minutes ago Up 6 minutes (healthy) 0.0.0.0:80->8080/tcp 0.0.0.0:443->8443/tcp monitorig-zabbix-web-nginx-mysql-1
25b83675c59e zabbix/zabbix-server-mysql:alpine-latest "/usr/bin/docker-ent…" 6 minutes ago Up 6 minutes 0.0.0.0:10051->10051/tcp monitorig-zabbix-server-mysql-1
18b199a01f6e mysql:8.0 "docker-entrypoint.s…" 6 minutes ago Up 6 minutes 3306/tcp, 33060/tcp monitorig-mysql-server-1
b40d475c6a6a prom/prometheus:latest "/bin/prometheus --c…" 6 minutes ago Up 6 minutes 0.0.0.0:9090->9090/tcp prometheus
70095b8684ee grafana/grafana "/run.sh" 6 minutes ago Up 6 minutes 0.0.0.0:3000->3000/tcp monitorig-grafana-1
18795bc922a3 prom/node-exporter "/bin/node_exporter …" 6 minutes ago Up 6 minutes exporter
Установим zabbix-agent на хостовую машину
Настройка
Настройка Zabbix
Перейдем на страницу http://127.0.0.1/, по умолчанию логин Admin а пароль zabbix
Я создал наипростейший шаблон для мониторинга Linux систем, который мониторит:
- Загруpка CPU в %
- Колличество опративной памяти, и занятой в %
- Автообнаружение примонтированных устройств, их общий объем и занятость в %
- Автообнаружение сетевыйх устройств, и колличество переданной и полученной иформации в битах
Переходим в Data collection -> Temptlates. Загружаем шаблон через import
Далее переходим в Data collection -> Hosts
Добавляем хостовую машину, не забывая выбрать template myLinuxTemplate

Все готово. Убедиться что zabbix получает данный от агента можно в ** Monitoring -> Latest data**, выбрав наш добавленный хост

prometheus
Перейдем на страницу http://127.0.0.1:9090/targets, и убедимся, что prometheus видит наш exporter

Настройка Grafana
Перейдем на страницу http://127.0.0.1:3000/, по умолчанию логин admin пароль admin
Переходим в Administration -> Plugins and data -> Plugins. Тут мы ищем и устанавливаем 2 плагина. Prometheus и Zabbix
Далее переходим в Collections -> Data sources, и настравиваем подключения к zabbix и prometheus.
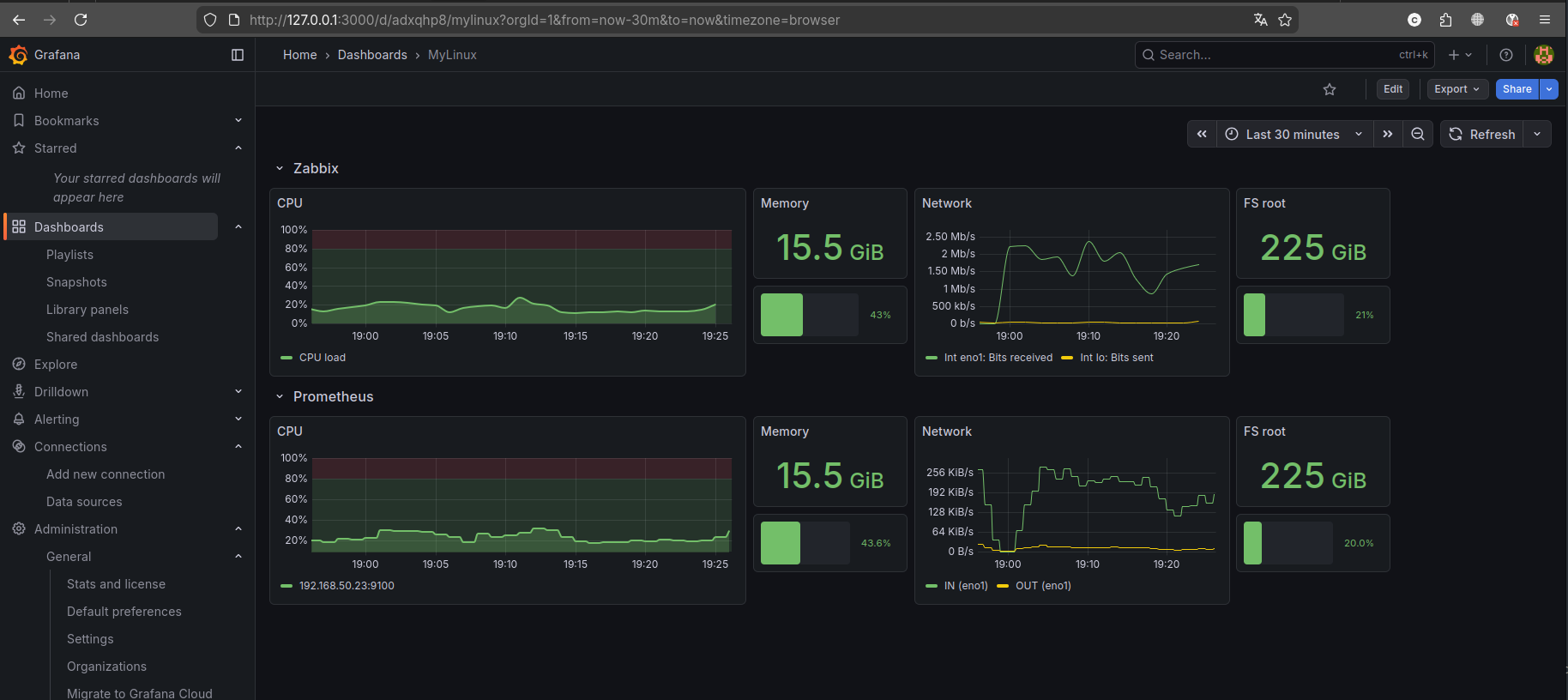
Я создал небольшой dashboard, который показывает данные как из zabbix так и из prometheus, импортируем его и смотрим что получилось

Все готово! Домашние задание выполнено!